友力电喷系统结构组成
■ 发动机控制单元(ECU)。


■ 阀体部分:节气门阀体,集成了节气门位置传感器、进气温度传感器、进气压力传感器、怠速步进电机。
■ 执行器部分:包括燃油喷嘴、燃油泵、点火线圈。
■ 传感器部分:包括氧传感器、缸头温度传感器。
■ 其它部分:开关式整流器、EFI电缆线。
氧传感器:友力电喷系统选用管式快速加热氧化锆氧传感器(可选用片式氧化锆氧传感器),可快速活化进入闭循环控制。

燃油喷嘴:友力电喷系统针对不同发动机排量采用不同类型的燃油喷嘴,以达到最好的控制效果。

燃油泵:友力电喷系统针对不同车辆油箱型式提供上置式汽油泵或低部反置式汽油泵。
燃油泵压力可依不同需求需用250Kpa或300Kpa燃油压力。
缸头温度传感器:友力电喷系统缸头温度传感器采用可快速响特性的负温度系数(NTC)热敏电阻,为日本原装进口部件。
高性能32位发动机控制单元:友力电喷系统的A26 ECU使用的是32位MCU26针引脚的小型化发动机控制单元,具备开环控制逻辑、闭循环控制逻辑、自学习功能、故障跛行模式、故障诊断、无电池启动能力等功能,完全符合国Ⅳ环保法规应用,可应用于单缸及双缸发动机控制。
节流阀体总成:友力公司节流阀体总成具备高稳定的生成一致性,并设计整合三合一传感器及小型化怠速步进电机,使节流阀总成达到缩小化的产品优势,大幅增加了整车配置的便利性。
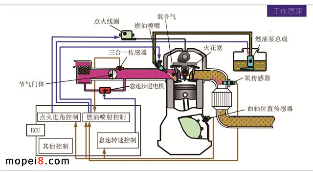
工作原理
友力电喷系统是控制与混合气燃烧相关的参数的系统,主要控制包括燃油喷射控制、点火角度控制、怠速转速控制。吸入空气量由用户操作节气门阀决定。根据此吸入空气量及发动机上其他传感器当前数据,决定燃油喷射量、点火角度,进而控制发动机的燃烧情况。由燃烧产生的发动机输出功率会使发动机转速变化。

系统特色
专业的调试软件:标准的表格调试界面配以3D图像数据显示,更直接直观体现当前所调试数据的状态。左侧可实时显示当前车辆数据。
先进的通讯架构:系统采用有线及无线通信,可用实体线进行调试通信或专用的蓝牙模块进行调试通信。系统可外接宽域空燃比器、专用行车数据记录仪等。方便实时调试和记录车辆行驶数据。
智能的诊断系统:PC版诊断软件查看数据与故障诊断、故障清除(方便厂家出厂检测)。
蓝牙版诊断工具方便商家与客户进行故障的查看与清除。
专业标定流程
系统及零部件定义→零部件特性标定→标定车辆改装试做→车辆基础标定→低温环境标定→高温环境标定→高原环境标定→系统验证→量产。
电喷系统配件(可选配)
发动机控制器(ECU) EFI电缆 □ 电喷专用点火线 □
节气阀体总成 燃油泵总成 □ 开关式整流器 □
发动机缸头温度传感器 燃油箱(电喷版)□ 高压燃油管 □
带加热型氧传感器
技术成熟度高、产品品质好,而且具有较低的成本优势,凭借超高的性价比优势,友力必将成为全国最具竞争力的摩托车电喷系统,相信友力电喷产品也会像化油器产品一样,得到客户的广泛好评与认可,在电喷领域树立自己新的品牌影响力。






